Adding User Group Insights to Cloud Cost Dashboards with Grafana

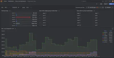
We are excited to announce that we have extended our cloud cost dashboards to support display costs filtered by user groups using Grafana! This new feature allows administrators to monitor and manage cloud expenses based on user group memberships in JupyterHub.

Available for dedicated AWS clusters only (and excluding CloudBank managed accounts). Other deployments on GCP will be supported in the future.
Learn more #
- Take a look at the Community Hub Guide to see what’s new
- Check out the documentation of the 2i2c-org/jupyterhub-cost-monitoring project to see how it all works
- Jenny recently presented her work on the cost monitoring system at JupyterCon 2025 earlier this month. Watch a video or look at the slides.
Give us feedback! Click here to provide feedback that will help us make this more impactful.
Acknowledgements #
- Tarashish @ Development Seed for collaborating on this project with us.
- NASA VEDA and the DSE Team at NASA MSFC ODSI for funding much of this work.
- Kyle Lesinger from the NASA MSFC Office of Data Science and Informatics for providing valuable feedback and bug reports during development.
Thanks for reading! If you'd like to follow our work, join our mailing list or subscribe to our blog. You can read our community hub documentation or learn about membership.